Understanding Reports Dashboard
A data-driven organization achieves its goals faster than others as it work with tools and techniques to gain deeper insights into the market, consumer demands, competitors, and their products. They turn their business queries into data-informed decisions rather than acting on hunches. Enterprises are now making use of Business Intelligence (BI) applications and data analysis tools to carry out the results that are necessary for the growth and sustainability of a company.
VIDIZMO offers a Reports Dashboard with visual charts representing insightful data which can not only be used to track, analyze, and display key performance indicators (KPI) for your marketing campaigns and audience outreach but also helps to demonstrate platform usability metrics for the end-users based on player performance reports.
Concept
VIDIZMO provides detailed analytics that is used to track the Portal data usage, engagement trends, performance insights, and more. These reports can be used in the decision-making process of organizations to plan and improve their content for the customers.
VIDIZMO has divided its Reports Dashboard into four sections so that the concerned users may quickly and efficiently find the required infographics and stats.
- User Engagement
- Audience Overview
- Content Interaction
- Performance
- User analytics
You may also extract data behind each visualization and convert charts into tables by clicking on the download and table buttons respectively. To learn more about it, read How to filter and Extract Reports from Reports Dashboard
User Engagement
This is the first section in the Reports Dashboard. Here, at the top, you can see some of the most desired stats such as Total Views (registered and anonymous), Total Unique Viewers, Time Played (total time in hours for which portal content has been watched/view), and Total Completions.
In the second row, you will see ordinal rankings of:
- Top Media: Media content having maximum views
- Top Contributors: Those Portal users who have uploaded the most content.
- Top Registered Users: Users who have the most views, comments, and likes on the portal content.
![]()
Info
Impression denotes the total number of times users have accessed this media's playback page. Completions is the total number of times viewers have completely watched the video. The completion criteria can be set in the media's settings or while uploading. The video is marked and tracked as completed when the viewer reaches that point in media.
Engagement Trends
The Portal contains unique data on which the reports are generated. The trend graphs show the usage and interactivity periodic trends of the users in the Portal which helps in analyzing how many users are involved in watching/viewing content. It also tells how many users skipped the videos, which videos are not liked and are passed on by users.
Media Summary & User Activity Summary
These two drilled down-reports help you get impressions, views, completions and time played count for each portal content and user. VIDIZMO also allows you to sort data in ascending or descending order in the tables by clicking on the column header.

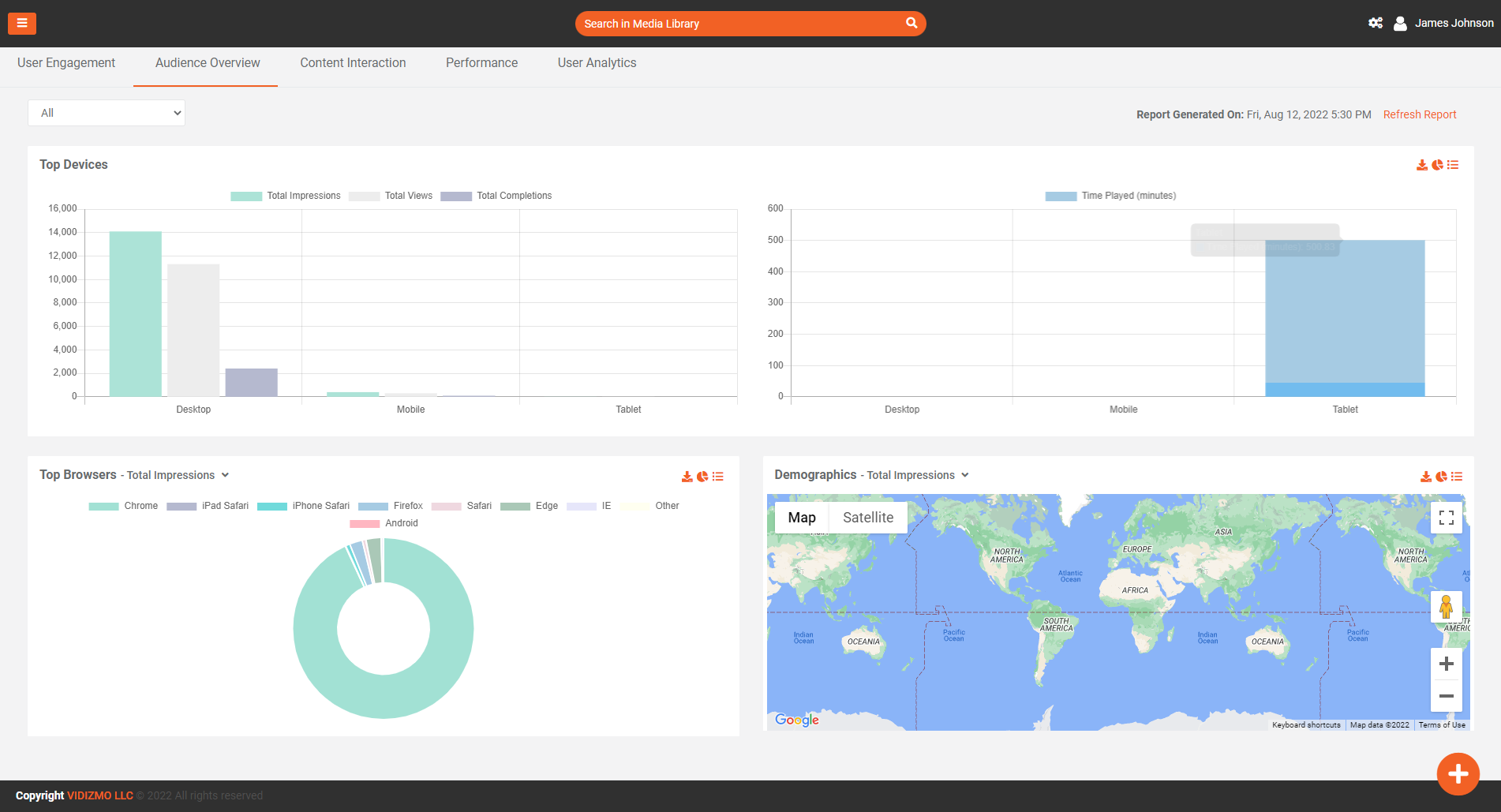
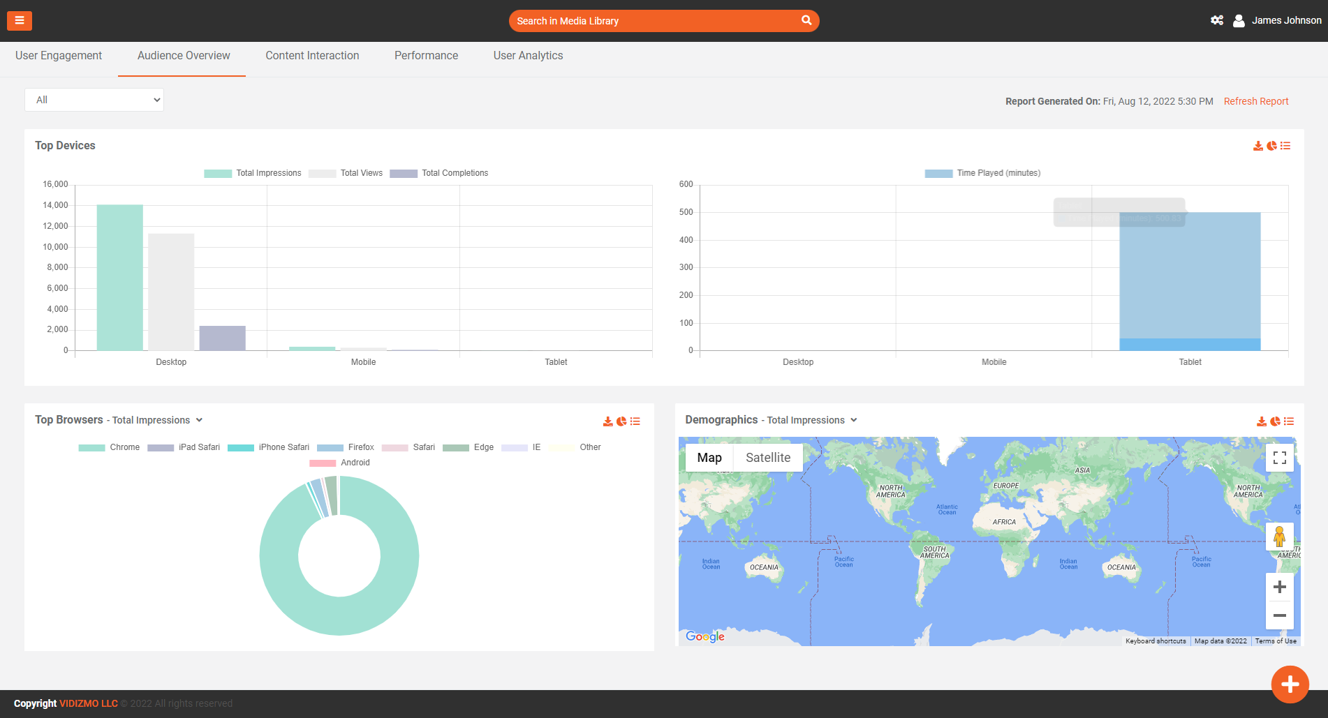
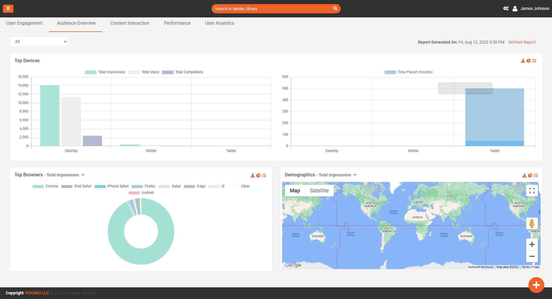
Audience overview
This is the second section in Reports Dashboard. Here, you will find useful infographics about:
- Top Devices: This bar-graph will show you the insights of impressions, views, and completion of your portal's content in three major device classes namely Desktop, Mobile, and Tablet.
- Top Browsers: This interactive donut chart helps you get browser wise statistics, that was used to view and access your portal content. You may select the type of insights from the list of available filters such as impressions, views, completions, and so forth.
- Demographics: In VIDIZMO, the demographics can be seen according to different parameters like views, impressions, completions, and time played. This helps a company in improving its content, making it more attractive, and can provide faster service in the area where they are being watched or searched the most.
Content Interaction
This is the third section in the Reports Dashboard. Here, you will find useful infographics about:
- Most Rated: This indicates the total likes portal content has gotten from content viewers.
- Total Comments: This indicator reflects the count of total comments your content has received.
- Total Favorites: This denotes the number of times your portal content has been marked favorite.
- Total Shares: Here you can see the number of times your portal content has been shared.
- Recent Activity: From this section, you can quickly see the Recent Activities carried out by portal users such as comments or feedback provided on media.
- Portal Statistics: This section helps you get Portal Statistics including the count of Downloads, Embeds, and Forms (Quiz & Surveys) submitted in a glimpse
- Interactivity Trends: This Multiline Label graph helps you visually identify the trends of Like, Comments, Favorites, Embeds, Shares, and Downloads in a single graph. One can check/uncheck any of the mentioned Legends from the top to view only the required trends.
- Media Summary & User Activity: These two tables help you get number of Like, Comments, Favorites, Embeds, Shares, and Downloads for each content and user of the portal.
- Feedback Summary: This visualization helps you see the types of feedback received on the uploaded content.

Performance
VIDIZMO provides out-of-the-box analytics to its customers for tracking the end-users Quality of Experience (QoE). These analytics cover during and after-delivery statistics for every uploaded media. You can use this expansive list of analytics to assess video delivery experience, identify and resolve any Quality of Service (QoS) issues, thereby improving the QoE for end-users. To learn more about it, read: Understanding Media Quality of Experience (QoE)

User Analytics
VIDIZMO provides in depth user analytics to its customers for tracking the end-users' behaviors while watching a video, viewing the image, or reading a document as well as giving quizzes, taking part in survey, and achieving certificates.
Overview:
On overview view tab all portal users are listed in the table. Here, you will find useful infographics about:
- User Name: This indicates the Name of portal user. This is hyper link once clicked will take you to that user profile where user can find all details related to that user.
- Impression: This indicator reflects the count of total Impressions by the user.
- Views: This indicator reflects the count of total Views by the user.
- Last Viewed Media: This indicator reflects the last view Media by the user.
- Completions: This indicator reflects the count of total completions by the user.
- Time Played: This indicator reflects the total time spend on portal content by the user.
- Last Access Date/Time: This indicator reflects the last time user accessed the portal.
User Activity Summary:
To plot user on graph user , must select users from the table. At any time, minimum 1 and maximum 10 users can be selected to view their trends on graphs. On Graph user can see user trends on below mentioned indicators.
- Total Impressions
- Totals Views
- Total Completions
- Total Time Played

Media:
Once one or many users are selected from overview tab, then we can view in depth analytics of selected users in Media Tab for Audios, Videos, Images and Documents. On top we can see accumulative stats of user.
- Total views on (Audio, Video, Image, Document)
- Total Viewing time on (Audio, Video, Image, Document)
- Total Completions on (Audio, Video, Image, Document)
- Total Interactions (Like, Comment, Favorites, Download, Share)
Activity Summary: In this table user can see which user watch/view which media and what interactions are performed by that user on that media. Here, you will find useful infographics about:
- User Name: This indicates the Name of portal user. This is hyper link once clicked will take you to that user profile where user can find all details related to that user.
- Media Title: This indicates the Name of media. This is hyper link once clicked can take you to media analytics.
- Media Progress: This indicates that how much percent user viewed this media.
- Impression: This indicator reflects the count of Impressions by the user on this media.
- Views: This indicator reflects the count of views by the user on this media.
- Completions: This indicator reflects the count of completions by the user on this media.
- Interactions: This indicator reflects the total number of (downloads, likes, shares, comments, and Favorites) by the user on this media.
- Time Played: This indicator reflects the total time spend by the user on this .
- Last Access Date/Time: This indicator reflects the last time user accessed the portal.
Top Devices: This bar-graph will show you the insights of impressions, views, and completion of your portal's content in three major device classes namely Desktop, Mobile, and Tablet by the selected users.
Top Browsers: This interactive donut chart helps you get browser wise statistics, that was used to view and access your portal content. You may select the type of insights from the list of available filters such as impressions, views, completions, and so forth by the selected users.
Demographics: In VIDIZMO, the demographics can be seen according to different parameters like views, impressions, completions, and time played. This helps a company in improving its content, making it more attractive, and can provide faster service in the area where they are being watched or searched the most by the selected users.

Quiz:
Once one or many users are selected from overview tab, then we can view in depth analytics of selected users in Quiz Tab for quiz attempts. On top we can see accumulative stats of selected user.
- Total attempts (Total, Passed, Failed)
- Average Score
- Passing Rate
- Average Time Spent
Quiz Reponses: In this table user can see which user attempted which quiz and what score is achieved by that user on that quiz. Here, you will find useful infographics about:
- User Name: This indicates the Name of portal user. This is hyper link once clicked will take you to that user profile where user can find all details related to that user.
- Media Title: This indicates the Name of Quiz. This is hyper link once clicked can take you to Quiz Report.
- Number of Attempts: This Indicate number of attempts of the user on this quiz.
- Date Attempted: This indicates the last time user attempt this quiz.
- Score: This the highest Score user achieve on this quiz.

Survey:
Once one or many users are selected from overview tab, then we can view in depth analytics of selected users in Survey Tab for survey attempts. On top we can see accumulative stats of selected user.
- Total responses
- Average Time Spent
Survey Responses: In this table user can see which user attempted which survey. Here, you will find useful infographics about:
- User Name: This indicates the Name of portal user. This is hyper link once clicked will take you to that user profile where user can find all details related to that user.
- Media Title: This indicates the Name of Survey. This is hyper link once clicked can take you to Survey Report.
- Number of Attempts: This Indicate number of attempts of the user on this survey.
- Date Attempted: This indicates the last time user attempt this survey.

Achievement:
Once one or many users are selected from overview tab, then we can view in depth analytics of selected users in Achievement Tab for Certificates achieved. On top we can see accumulative stats of selected user.
- Total Certificates Achieved
Achievements: In this table user can see which user achieve which certificate. Here, you will find useful infographics about:
- User Name: This indicates the Name of portal user. This is hyper link once clicked will take you to that user profile where user can find all details related to that user.
- Media Title: This indicates the Name of media on which certificate is achieved. This is hyper link once clicked can take you to media analytics.
- Date Achieved: This Indicate the date of certificate achieved.
- View Certificate: This is the link of certificate to be viewed.

